Skip to content
English
  • There are no suggestions because the search field is empty.

Orchestry Updates for November 2022

November marked the biggest month of changes and enhancements to the product since the release of Lifecycle Management over a year ago. Along with an entire new module of features that we've been developing for the last several months, we've also introduced visual upgrades, improved stability and performance, and a number of important fixes to the platform.

Improvements

  • Improved Team Information Tab Performance: This merits a mention because we've rebuilt the Team Information tab from the ground up to be more performant and support more functionality that we plan to add here
    •  Based on our testing and the configuration of the workspace itself, we are seeing improved loading times for the tab by between 2x and 3x
  • Updated Email Notifications: In line with our updated email Notifications used within Guest Management, we've gone back and updated existing email notifications to use the new and improved look. We've also ensured all these notifications properly support our current multilingual options! If you see any translations you'd like improved, please let us know!

OB-we0KKwf3YkdePoQEos8BJUYdKnH63EQ

  • Workspace Dashboard and Insights UX Improvements: We've added a thousand (or localized equivalent) separator for large number to make them easier to read, especially for large environments.

  • Nightly Data Export Re-Enabled: We have now re-enabled this option along with support for customer with large environments.

  • Improved Crawl Performance: We've rebuilt our nightly crawl framework from the ground up to make it more robust and scale even to the largest of customer environments.

New Features

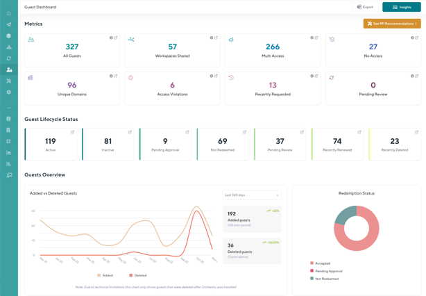
Guest Management

An entire new Orchestry module dedicated to giving your organization clarity on the Guests in your M365 tenant, who they are, what they have access to, and tools to ensure your guests have good quality data and only have the access they need. This new module includes a host of powerful features broken out into:

  1. Guest Dashboard
  2. Guest Insights
  3. Guest Request Policies
  4. Guest Review Policies

To find out more about everything this includes, check out some related KB posts here:

 

kfYDO-dKIW47y6sPhDl-pANtzSDTlQqn2A

Updated Team Information Tab

Along with the changes to support Guest Management we've invested heavily in the re-design of our Team Information tab. Beyond the massive performance improvements shared above, we've also given the tab a new design. Instead of the previous design where all information was shown a single page, we've created the first two tabs of a new experience where the information is displayed in a more organized layout and only loaded as needed.

ERd8h18NoELW8jnzUcC7GPfuq4gbte-Gnw

Team Information Tab : Workspace Details

 

nus-OAeR7vY8Mn6p1FtJ6t2FKvOWW_OB7A

Team Information Tab : User Details

New Workspace Insights

Based on customer requests, we've release a few new Insight reports including:

  • Workspace Details: A new "master" insight which contains all available insight columns in a single view. This one is great for exporting to Excel to perform more complex analyses!

  • Ownerless Workspaces: A new insight which shows you a complete list of all workspaces that no longer have an Owner.

  • Groupless Workspaces: A new insight which shows you any workspaces that have somehow had their Microsoft365 group removed, but the SharePoint site remains (orphaned) behind. These workspaces are not eligible for archival because of their limbo state and must be deleted manually.